Skip to main content

How to write a Stream Connector

Overview

Centreon Stream Connector is a feature introduced in Centreon 3.4.6. It lets you export Centreon data (events and metrics) to an external storage or application such as ElasticSearch, Splunk, InfluxDB, files, etc.

In a Centreon platform, the component that carries information between the remote pollers and the Centreon central server is called Centreon Broker. This broker stores received data in the Centreon local storage: MariaDB and RRDtool.

The following diagram explains the transfer of collected data and insertion into storage:

image

The Stream Connector feature is a new Centreon Broker output getting data from Centreon Broker Master (also known as Centreon Broker SQL) to aggregate and forward it to external storage.

This output loads a Lua script called a Stream Connector, whose job is to handle, aggregate and enrich the data before forwarding it to the defined protocol:

image

Because it is an output of Centreon Broker, the principle of creating retention files upon interrupting external storage access is retained. In the same way, it is possible to filter input on the categories of flow to handle.

Requirements

To use the Centreon Stream connector feature, you need at least Centreon version 3.4.6:

  • Centreon Web >= 2.8.18
  • Centreon Broker >= 3.0.13
  • Lua >= 5.1.x

Creating a new Lua script

The complete technical documentation is available here. In this how-to, we will write two scripts:

  • The first one, easy, that explains the basics of Stream Connectors. Its goal is to export data to a log file.
  • The second one is more challenging for the reader; it exports performance data to the TSDB InfluxDB, but is easily adaptable to export to another TSDB.

Migrating a stream connector from BBDO 2 to BBDO 3

The technical migration documentation is available here. This how-to gives several tips to succeed with the migration and presents a little example.

Programming language

Centreon chose the Lua programming language to let you handle, aggregate and transfer data. Lua is a programming language that is easy to use. You can find more information in the Lua official documentation.

Storage of Lua scripts

Broker's Lua scripts can be stored in any directory readable by the centreon-broker user.

We recommend storing them in /usr/share/centreon-broker/lua.

Write all information into a file

Store raw data

Let's start with the first script. Our goal is to store all events given by Broker in a log file. We will call our stream connector bbdo2file.lua.

As we said previously, we will store this file in the /usr/share/centreon-broker/lua directory on the Centreon central server.

If the directory does not exist, as root, we can create it with the following command:

mkdir -p /usr/share/centreon-broker/lua

Centreon Broker provides several log functions to write logs, warnings or errors into a file. We will use one of these info() functions to write Broker events. See technical documentation for more information

The info() function is part of the broker_log object. To call it, the syntax is as follows:

broker_log:info(level, text)
  • level is an integer from 1 (most important) to 3 (least important).
  • text is the text to write as log.

Did you notice the separator between broker_log and info? Yes, it is a colon! This is how object functions, also called methods, are called in Lua.

Let's start our script. The more important function in a stream connector is the write() function. Each time an event is received from a poller through Broker, this function is called with the event as an argument.

You will never have to call the write() function yourself; it is always Broker's job to do this. In fact, it would be an error to make such a call. In other words, there should not be any call to the write() function in your script. See technical documentation for more information

Here is the first version of bbdo2file.lua:

function init(conf)
broker_log:set_parameters(3, "/var/log/centreon-broker/bbdo2file.log")
end

function write(d)
for k,v in pairs(d) do
broker_log:info(3, k .. " => " .. tostring(v))
end
return true
end

Information about the initialization of the Broker's log function and its parameters are given here see technical documentation.

Let's explain what we are doing in this script.

We must provide an init() function. This is described in the technical documentation

This function is called during stream connector initialization. Here, we use it to initialize the broker_log object. To achieve this, we call the broker_log::set_parameters() method, which needs two parameters:

  • A max level (from 1 to 3). If you enter 2 here, only logs of levels 1 and 2 will be returned.
  • A file to write the logs in. This file must be in a writable directory for the centreon-broker user.

The second function is the write() function. As already stated, its argument is a Broker event. This type of object is a collection of keys/values. For example:

{
"check_hosts_freshness": false,
"active_host_checks": true,
"category": 1,
"event_handlers": true,
"instance_id": 1,
"last_command_check": 1522836592,
"type": 65552,
"global_service_event_handler": "",
"obsess_over_services": false,
"passive_service_checks": true,
"last_alive": 1522836593,
"active_service_checks": true,
"check_services_freshness": true,
"flap_detection": false,
"global_host_event_handler": "",
"notifications": true,
"obsess_over_hosts": false,
"passive_host_checks": true,
"element": 16
}

In all events, you will find category, element and type.

  • Information about the category can be found here in the bbdo documentation
  • The element is the sub-category (also called type in the bbdo documentation).
  • The type is a number built from the category and the element (binary concatenation).

In this example, the category is 1 and the element is 16. So, by reading the documentation, we can say that this event is a NEB event with sub-category instance-status.

To finish with the write() function, we make a loop on the d event parameters. For each step, k is a key and v is the corresponding value. And we send the following string to the log file: k .. " => " .. tostring(v). That means the concatenation of k, => and v converted into a string. You will see an example of the result below.

Another possibility would be to use the broker.json_encode(d) function that converts any Lua object to a json string representation of it. So, we could write the function like this:

function write(d)
broker_log:info(3, broker.json_encode(d))
return true
end

You can notice that broker.json_encode(d) is made of broker and json_encode(d) separated by a dot and not a colon. This is because broker is not a Lua object. In fact, you can see it as a function set provided by Centreon Broker.

Once your file /usr/share/centreon-broker/lua/bbdo2file.lua is ready, check that it is readable by the centreon-broker user (or the centreon-engine user who is the owner of the centreon-broker group). If it is not, as root you can enter:

chown centreon-engine:centreon-engine /usr/share/centreon-broker/lua/bbdo2file.lua

Then configure the new output in the Centreon Web interface in Configuration > Pollers > Broker configuration > Central Broker. In the Output tab, select Generic – Stream connector and click Add:

image

Define the name of this output and the path to the Lua connector:

image

Then click Save and proceed to generate the configuration and restart cbd.

Once the Centreon Broker is restarted on your Centreon central server, data will appear in your /var/log/centreon-broker/bbdo2file.log log file:

mer. 28 mars 2018 14:27:35 CEST: INFO: flap_detection => true
mer. 28 mars 2018 14:27:35 CEST: INFO: enabled => true
mer. 28 mars 2018 14:27:35 CEST: INFO: host_id => 102
mer. 28 mars 2018 14:27:35 CEST: INFO: last_time_ok => 1522240053
mer. 28 mars 2018 14:27:35 CEST: INFO: state => 0
mer. 28 mars 2018 14:27:35 CEST: INFO: last_update => 1522240054
mer. 28 mars 2018 14:27:35 CEST: INFO: last_check => 1522240053
mer. 28 mars 2018 14:27:35 CEST: INFO: execution_time => 0.005025
mer. 28 mars 2018 14:27:35 CEST: INFO: acknowledged => false
mer. 28 mars 2018 14:27:35 CEST: INFO: service_id => 778
mer. 28 mars 2018 14:27:35 CEST: INFO: active_checks => true
mer. 28 mars 2018 14:27:35 CEST: INFO: notify => false
mer. 28 mars 2018 14:27:35 CEST: INFO: max_check_attempts => 3
mer. 28 mars 2018 14:27:35 CEST: INFO: obsess_over_service => true
mer. 28 mars 2018 14:27:35 CEST: INFO: check_type => 0
mer. 28 mars 2018 14:27:35 CEST: INFO: last_hard_state_change => 1522165654
mer. 28 mars 2018 14:27:35 CEST: INFO: category => 1
mer. 28 mars 2018 14:27:35 CEST: INFO: perfdata => used=41986296644o;48103633715;54116587930;0;60129542144 size=60129542144o
mer. 28 mars 2018 14:27:35 CEST: INFO: check_interval => 5
mer. 28 mars 2018 14:27:35 CEST: INFO: output => Disk /var - used : 39.10 Go - size : 56.00 Go - percent : 69 %
mer. 28 mars 2018 14:27:35 CEST: INFO: check_command => check-bench-disk
mer. 28 mars 2018 14:27:35 CEST: INFO: check_period => 24x7
mer. 28 mars 2018 14:27:35 CEST: INFO: type => 65560
mer. 28 mars 2018 14:27:35 CEST: INFO: last_hard_state => 0

This log file will grow quickly, so remember to add a log rotate.

Use parameters

The Centreon Broker log functions should be used for log only. To write into a file, we must use the Lua dedicated function. Moreover, it is possible to use parameters to define the name of the log file.

So let's improve our Stream Connector:

function init(conf)
logFile = conf['logFile']
broker_log:set_parameters(3, "/var/log/centreon-broker/debug.log")
end

function writeIntoFile(output)
local file,err = io.open(logFile, 'a')
if file == nil then
broker_log:info(3, "Couldn't open file: " .. err)
else
file:write(output)
file:close()
end
end

function write(d)
for k,v in pairs(d) do
writeIntoFile(k .. " => " .. tostring(v) .. "\n")
end
return true
end

Did you notice the expression local file,err = io.open(logFile, 'a')?

Lua is able to store several variables at the same time. Also, Lua functions can return several variables!

For example, if you want to swap variables a and b, you can enter:

a, b = b, a

Here is another example that illustrates several values returned:

function fib(a, b)
return b, a + b
end

So, this call to io.open returns two variables: a first variable file that is a file descriptor used to access the file, and a second variable, not always defined, which contains the error if one occurs or nil (not defined) otherwise.

The init() function can get parameters and define these from Centreon web interface. Refer to the technical documentation for more information. Here, we add the possibility to choose the destination file name. The conf table has a key logFile defined in the web interface. The corresponding value is the file name used to store events.

Edit your Broker output to declare this parameter:

image

It is important that the name of the parameter in the web interface should match the key name in the conf table. Here, it is logFile.

Then click Save and proceed to generate the configuration and restart cbd.

Data are stored in the /var/log/centreon-broker/bbdo2file.log log file as follows:

name => error
category => 3
interval => 300
rrd_len => 3456000
value => 0
value_type => 0
type => 196612
ctime => 1522315660
index_id => 4880
element => 4
state => 0
category => 3
interval => 300
rrd_len => 3456000
is_for_rebuild => false
service_id => 1056
type => 196609
ctime => 1522315660
host_id => 145
element => 1
is_for_rebuild => false
metric_id => 11920

Manipulate data

Here, we continue to improve our stream connector by choosing which events to export and also by improving outputs.

We will select only the NEB category and events concerning the status of hosts and services.

We know that NEB is category 1, and service status is sub-category 24, whereas host status is sub-category 14.

So, only events with the following criteria:

  • category = 1
  • element = 14 or element = 24

are of interest to us.

Moreover, we would prefer to have a host name instead of a host id and a service description instead of a service id.

Finally, we would be interested in obtaining status information and outputs.

NEB Events with elements 14 and 24 provide almost everything we want except host names and service descriptions.

To get those two pieces of information, we will have to use the broker_cache object. This object is filled when pollers are restarted or reloaded. So, remember to restart your pollers if you want something in your broker_cache object!

If the cache is well filled, it is easy to get a host name from the host id:

broker_cache:get_hostname(host_id)

And it is also easy to get the service description from the host id and service id:

broker_cache:get_service_description(host_id, service_id)

To install the filter on events, there is a useful function called filter() that takes two parameters into account: category, element.

This function, if defined, is called just before write(). If it returns true, the write() function will be called. Otherwise, the event will be discarded.

Let's complete our Lua script:

function init(conf)
logFile = conf['logFile']
broker_log:set_parameters(3, "/var/log/centreon-broker/debug.log")
end

local function writeIntoFile(output)
local file,err = io.open(logFile, 'a')
if file == nil then
broker_log:info(3, "Couldn't open file: " .. err)
else
file:write(output)
file:close()
end
end

function write(d)
local output = ""

local host_name = broker_cache:get_hostname(d.host_id)
if not host_name then
broker_log:info(3, "Unable to get name of host, please restart centengine")
host_name = d.host_id
end

if d.element == 14 then
output = "HOST:" .. host_name .. ";" .. d.host_id .. ";" .. d.state .. ";" .. d.output
writeIntoFile(output)
broker_log:info(output)
elseif d.element == 24 then
local service_description = broker_cache:get_service_description(d.host_id, d.service_id)
if not service_description then
broker_log:info(3, "Unable to get description of service, please restart centengine")
service_description = d.service_id
end
output = "SERVICE:" .. host_name .. ";" .. d.host_id .. ";" .. service_description .. ";" .. d.service_id .. ";" .. d.state .. ";" .. d.output
writeIntoFile(output)
broker_log:info(output)
end
return true
end

function filter(category, element)
-- Get only host status and services status from NEB category
if category == 1 and (element == 14 or element == 24) then
return true
end
return false
end

Let us make a few comments on this new script before showing what we get.

In the init() function, we access the logFile key in the conf table by using conf['logFile']. On the other hand, in the write() function, we access the element key in the d table by using d.element...

In fact, both syntaxes are allowed: d.element is the same value as d['element'].

Another observation: in the write() function, we can see something like::

if not host_name then

And in the writeIntoFile() function, we can see that::

if file == nil then

Do they mean the same thing? What is the difference?

In Lua, a variable is considered to be true if it is defined and not false:

so, the following code

if foo then
print("Good")
else
print("Bad")
end

will write Good if foo is defined and not false. More precisely, it will write Good in the following cases:

  • foo=12
  • foo=true
  • foo="A string"
  • foo=0 (surprising!)

It will write Bad in these cases:

  • foo=nil (by default a variable is nil, which means not defined)
  • foo=false

The /var/log/centreon-broker/bbdo2file.log file will now contain:

HOST:srv-DC-djakarta;215;0;OK - srv-DC-djakarta: rta 0.061ms, lost 0%
SERVICE:mail-titan-gateway;92;disk-/usr;623;0;Disk /usr - used : 42.98 Go - size : 142.00 Go - percent : 30 %
SERVICE:mail-sun-master;87;memory-stats;535;0;Memory usage (Total 13.0GB): 0.12GB [buffer:0.00GB] [cache:0.01GB] [pages_tables:0.00GB] [mapped:0.00GB] [active:0.07GB] [inactive:0.00GB] [apps:0.02GB] [unused:12.88GB]
SERVICE:mail-saturn-frontend;86;traffic-eth1;512;0;Traffic In : 4.73 Mb/s (4.73 %), Out : 4.79 Mb/s (4.79 %) - Total RX Bits In : 396.01 Gb, Out : 393.88 Gb
SERVICE:mail-saturn-frontend;86;memory-stats;515;0;Memory usage (Total 16.0GB): 8.89GB [buffer:0.43GB] [cache:0.95GB] [pages_tables:0.27GB] [mapped:0.15GB] [active:3.92GB] [inactive:0.29GB] [apps:2.88GB] [unused:7.11GB]
SERVICE:mail-neptune-frontend;80;traffic-eth1;392;0;Traffic In : 4.82 Mb/s (4.82 %), Out : 6.48 Mb/s (6.48 %) - Total RX Bits In : 398.40 Gb, Out : 396.44 Gb
HOST:srv-DC-casablanca;207;0;OK - srv-DC-casablanca: rta 2.042ms, lost 0%
SERVICE:mail-neptune-frontend;80;memory-stats;395;0;Memory usage (Total 9.0GB): 0.54GB [buffer:0.03GB] [cache:0.00GB] [pages_tables:0.01GB] [mapped:0.00GB] [active:0.48GB] [inactive:0.00GB] [apps:0.01GB] [unused:8.46GB]
SERVICE:mail-mercury-frontend;82;traffic-eth1;432;0;Traffic In : 8.28 Mb/s (8.28 %), Out : 1.23 Mb/s (1.23 %) - Total RX Bits In : 397.71 Gb, Out : 400.34 Gb
SERVICE:mail-mercury-frontend;82;memory-stats;435;0;Memory usage (Total 12.0GB): 1.58GB [buffer:0.00GB] [cache:0.63GB] [pages_tables:0.00GB] [mapped:0.00GB] [active:0.75GB] [inactive:0.00GB] [apps:0.19GB] [unused:10.42GB]
SERVICE:mail-mars-frontend;84;traffic-eth1;472;0;Traffic In : 7.24 Mb/s (7.24 %), Out : 3.36 Mb/s (3.36 %) - Total RX Bits In : 399.93 Gb, Out : 395.67 Gb
SERVICE:mail-mars-frontend;84;memory-stats;475;0;Memory usage (Total 3.0GB): 1.19GB [buffer:0.01GB] [cache:0.59GB] [pages_tables:0.00GB] [mapped:0.00GB] [active:0.15GB] [inactive:0.04GB] [apps:0.39GB] [unused:1.81GB]
SERVICE:mail-jupiter-frontend;85;traffic-eth1;492;0;Traffic In : 1.41 Mb/s (1.41 %), Out : 9.08 Mb/s (9.08 %) - Total RX Bits In : 388.86 Gb, Out : 394.85 Gb
SERVICE:mail-jupiter-frontend;85;memory-stats;495;0;Memory usage (Total 12.0GB): 0.57GB [buffer:0.04GB] [cache:0.23GB] [pages_tables:0.02GB] [mapped:0.02GB] [active:0.07GB] [inactive:0.03GB] [apps:0.16GB] [unused:11.43GB]
SERVICE:mail-io-backend;88;traffic-eth1;547;0;Traffic In : 1.51 Mb/s (1.51 %), Out : 7.12 Mb/s (7.12 %) - Total RX Bits In : 389.61 Gb, Out : 390.54 Gb
SERVICE:mail-io-backend;88;diskio-system;551;0;Device /dev/sda: avg read 4.78 (MB/s) and write 9.08 (MB/s)

Export performance data to InfluxDB

Now, you have already seen much discussion about stream connectors. It is time to create something more useful!

InfluxDB is a Time Series database. We will use this storage to insert performance data collected by the Centreon platform. For this example, we will use the predefined InfluxDB Docker.

To send data to InfluxDB, we need parameters to access the InfluxDB storage:

  • http_server_address: IP address of the storage
  • http_server_port: 8086 by default
  • http_server_protocol: http or https
  • influx_database: name of database
  • influx_user: user to access database if defined
  • influx_password: password of user to access database if defined

To avoid saturating the storage, we will add all events to a queue and once its maximum size is reached, we will send data in bulk.

We need to define the size of the queue and the maximum delay before sending events:

  • max_buffer_size
  • max_buffer_age

To create this queue, we introduce a slightly more complicated code. We construct an event_queue object. It is composed of parameters such as events, influx_database and methods like new(), add().

To understand how to create such an object in Lua, we recommend the Lua documentation here for classes and there for metatables

To send data to a server, we provide a broker_tcp_socket object.

Its API is very simple (too simple?). This socket is a TCP socket, so it does not support encryption and it can be tricky to send data in http. Here is an example:

-- Here, we create our socket
local socket = broker_tcp_socket.new()

-- We establish the connection with the server
socket:connect(address, port)

-- Now, we can send data
socket:write("This is a text to send")

-- If, we want an answer, we also have a function to read
local content = socket:read()

-- When exchanges are finished, we can close the socket
socket:close()

For our purpose, we do not use broker_tcp_socket because of its limitations. We want to be able to send data to an https server.

A prerequisite is to install the lua-socket library. This library provides several features, and we need two of them:

  • http socket
  • ltn12

To access them, Lua provides the require function.

Let's introduce the beginning of our new Stream Connector.

The queue parameters

-- We declare the objects to import here
local http = require("socket.http")
local ltn12 = require("ltn12")

-- Here are predefined queue parameters
local event_queue = {
__internal_ts_last_flush = nil,
http_server_address = "",
http_server_port = 8086,
http_server_protocol = "http",
events = {},
influx_database = "mydb",
influx_user = "",
influx_password = "",
max_buffer_size = 5000,
max_buffer_age = 5
}

In this table, we give default values to parameters that can possibly be changed during the init() call. This table will be used to store important data for the script and is also our queue object.

A method to create the queue

To declare this table as a Lua object, we need a constructor. So, here it is:

-- Constructor of the event_queue
function event_queue:new(o, conf)
o = o or {}
setmetatable(o, self)
self.__index = self
for i,v in pairs(conf) do
if self[i] and i ~= "events" and string.sub(i, 1, 11) ~= "__internal_" then
broker_log:info(1, "event_queue:new: getting parameter " .. i .. " => " .. v)
self[i] = v
else
broker_log:warning(1, "event_queue:new: ignoring parameter " .. i .. " => " .. v)
end
end
self.__internal_ts_last_flush = os.time()
broker_log:info(2, "event_queue:new: setting the internal timestamp to " .. self.__internal_ts_last_flush)
return o
end

In this function, we use a Lua sugar "o = o or " that means o stays the same if it is true, otherwise it is affected with an empty table {}.

Another point to notice is the ~= operator that means different from.

And to finish on this function, the variable self is implicitly defined when we declare an object's method. Its meaning is the same as this in Java or in C++. It represents the object we are working on.

A method to add an event to a queue

We have a queue object. It would be great to use it like this:

-- We construct it
local queue = event_queue:new(nil, conf)

-- We add an event to it
queue:add(event)

-- When the queue is full, we would like to do something like this
queue:flush()

Let's do it! Below, we present an add() method that retrieves a host name and service description from the cache, builds a string from the event and pushes it on its stack.

function event_queue:add(e)
local metric = e.name
-- time is a reserved word in influxDB so I rename it
if metric == "time" then
metric = "_" .. metric
end

-- retrieve objects names instead of IDs
local host_name = broker_cache:get_hostname(e.host_id)
local service_description = broker_cache:get_service_description(e.host_id, e.service_id)

-- what if we could not get them from cache
if not host_name then
broker_log:warning(1, "event_queue:add: host_name for id " .. e.host_id .. " not found. Restarting centengine should fix this.")
host_name = e.host_id
end
if not service_description then
broker_log:warning(1, "event_queue:add: service_description for id " .. e.host_id .. "." .. e.service_id .. " not found. Restarting centengine should fix this.")
service_description = e.service_id
else
service_description = service_description:gsub(" ", "_")
end

-- we finally append the event to the events table
metric = metric:gsub(" ", "_")
broker_log:info(3, 'event_queue:add: adding ' .. service_description .. ",host=" .. host_name .. " " .. metric .. "=" .. e.value .. " " .. e.ctime .. '000000000" to event list.')
self.events[#self.events + 1] = service_description .. ",host=" .. host_name .. " " .. metric .. "=" .. e.value .. " " .. e.ctime .. "000000000\n"

-- then we check whether it is time to send the events to the receiver and flush
if #self.events >= self.max_buffer_size then
broker_log:info(2, "event_queue:add: flushing because buffer size reached " .. self.max_buffer_size .. " elements.")
self:flush()
return true
elseif os.time() - self.__internal_ts_last_flush >= self.max_buffer_age then
broker_log:info(2, "event_queue:add: flushing " .. #self.events .. " elements because buffer age reached " .. (os.time() - self.__internal_ts_last_flush) .. "s and max age is " .. self.max_buffer_age .. "s.")
self:flush()
return true
else
return false
end
end

A method to flush the queue

Once the events are added to the queue and the maximum size of the queue or the timeout is reached, events will be sent to the InfluxDB storage.

This function builds data from the queue and sends them to the storage. If an error occurs, it dumps a log error.

It is here that we use the http and ltn12 objects loaded at the beginning of the script.

  function event_queue:flush()
broker_log:info(2, "event_queue:flush: Concatenating all the events as one string")
-- we concatenate all the events
local http_post_data = ""
local http_result_body = {}
for i, raw_event in ipairs(self.events) do
http_post_data = http_post_data .. raw_event
end
broker_log:info(2, 'event_queue:flush: HTTP POST request "' .. self.http_server_protocol .. "://" .. self.http_server_address .. ":" .. self.http_server_port .. "/write?db=" .. self.influx_database .. '"')
broker_log:info(3, "event_queue:flush: HTTP POST data are: '" .. http_post_data .. "'")

-- build url
local influxdb_url = self.http_server_protocol .. "://" .. self.http_server_address .. ":" .. self.http_server_port .. "/write?db=" .. self.influx_database
-- add authentication if needed
if string.len(self.influx_user) >= 1 and string.len(self.influx_password) >= 1 then
influxdb_url = influxdb_url .. "&u=" .. self.influx_user .. "&p="..self.influx_password
end

local hr_result, hr_code, hr_header, hr_s = http.request{
url = influxdb_url,
method = "POST",
-- sink is where the request result's body will go
sink = ltn12.sink.table(http_result_body),
-- request body needs to be formatted as a LTN12 source
source = ltn12.source.string(http_post_data),
headers = {
-- mandatory for POST request with body
["content-length"] = string.len(http_post_data)
}
}
-- Handling the return code
if hr_code == 204 then
broker_log:info(2, "event_queue:flush: HTTP POST request successful: return code is " .. hr_code)
else
broker_log:error(1, "event_queue:flush: HTTP POST request FAILED: return code is " .. hr_code)
for i, v in ipairs(http_result_body) do
broker_log:error(1, "event_queue:flush: HTTP POST request FAILED: message line " .. i .. ' is "' .. v .. '"')
end
end

-- now that the data has been sent, we empty the events array
self.events = {}
-- and update the timestamp
self.__internal_ts_last_flush = os.time()
end

The init() function to get parameters and create the queue

In this case, the init() function creates the queue with parameters defined by users in the web interface or uses default parameters already defined in the queue. This alternative is managed by the queue constructor.

  function init(conf)
broker_log:set_parameters(1, "/var/log/centreon-broker/stream-connector-influxdb.log")
broker_log:info(2, "init: Beginning init() function")
queue = event_queue:new(nil, conf)
broker_log:info(2, "init: Ending init() function, Event queue created")
end

queue is not defined as local. This is important so that it is accessible from all the functions.

The write() function to insert events in the queue

The write() function is only used to insert filtered events into the queue:

  function write(e)
broker_log:info(3, "write: Beginning write() function")
queue:add(e)
broker_log:info(3, "write: Ending write() function\n")
return true
end

The filter() function to select only performance data events

To select only performance data, we need to select category 3 (“Storage”) and element 1 for metric:

  function filter(category, element)
if category == 3 and element == 1 then
return true
end
return false
end

Complete script

The complete script can be downloaded here.

Configure Centreon Broker

Configure the new output into Centreon Web interface in Configuration > Pollers > Broker configuration > Central Broker. In the Output tab, select Generic – Stream connector and click Add:

image

Define the name of this output and the path to the Lua connector:

image

Then click Save and proceed to generate the configuration and restart cbd.

Remember to restart “centengine” too to create the Centreon Broker cache.

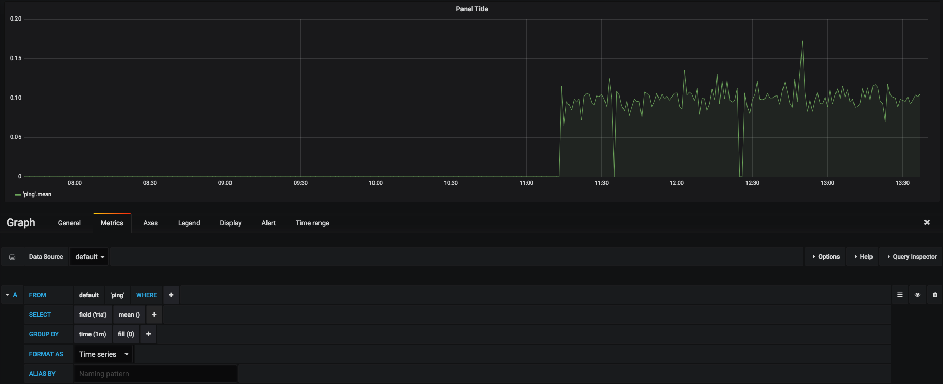
If you install the Grafana dashboard, you can view the stored data:

image

Discover other Centreon Stream Connectors

Centreon provides a Github repository to host Lua scripts developed by Centreon and the community. Please go to the Dedicated Github.

Need help to develop your Stream connector? Do you want to share your experience with the community? Join our community platform The Watch.